
商品编号:263
上架时间:2013-07-22 09:46:37
浏览次数:3060
产品详细介绍
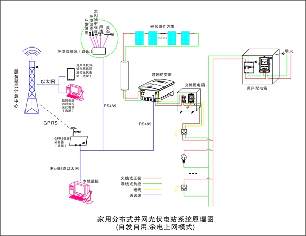
系统基本构成和运行原理:
东贝家用分布式并网光伏电站主要由光伏组件方阵及其支撑支架、并网逆变器、交流配电箱、监控系统(本地监控为标配、远程和环境监控为选配)及其连接线缆等组成。
在晴朗的白天,装在小区或别墅屋顶上的光伏组件发出的直流电经过并网逆变器逆变成与电网同频率同相位的单相交流电给负载进行供电,在夜晚或阴雨天等太阳光照不足的情况下,系统处于待机状态,负载用电全部来自电网。您可以通过系统标配的本地监控软件来实时查看系统的运行状态和故障信息,或者是选配远程通讯数据采集器,将您电站的数据通过GPRS或以太网,传输到您的手机、平板电脑或任意一台联网的电脑,以便于您远程实时掌控电站的信息。
系统的主要特点:
- 一站式交钥匙服务,我们会根据您的实际情况和需求,为您量身打造一个属于您的专属电站;
- 系统所选设备及材料质量可靠、价格低廉,使您的电站最具性价比;
- 选用带隔离变压器的并网逆变器,实现直流侧与交流侧的电气隔离,对电网和您的人身安全提供了强有力的保障;
- 多种监控方式可选,并创造性的将物联网技术应用到光伏远程监控中,您可以随时随地的通过您的手持终端(如手机、平板电脑等)或任意一台联网电网,来掌控电站的信息。
- 家庭分布式并网光伏电站具有绿色环保、无污染、就地消纳、损耗小等优点,是一种“低风险、稳收益、长回报”的投资行为;
- 并网方式灵活,您可以根据实际情况,选择“自发自用;自发自用、余电上网;全部上网”三种并网方式的任意一种,无论选择哪种均可享受国家和地方政府的财政补贴。并网流程简单;
- 家庭分布式并网光伏电站是国家十二五大力推广的新能源发电形式,目前国家发改委、国家电网公司及嘉兴、合肥、桐乡、江西等地方政府已相继出台扶持、补贴、服务政策。
系统技术参数:
|
项目
|
名称
|
家用4kW
并网系统
|
家用4.5kW
并网系统
|
家用5kW
并网系统
|
家用6kW
并网系统
|
|
标配部分
|
光伏组件
|
4.06kW(290W多晶硅×14块)
|
4.68kW(60W多晶硅×78块)
|
5.46kW(70W多晶硅×78块)
|
6.3kW(210W多晶硅×30块)
|
|
光伏组件支架
|
1套(平屋顶支架或瓦片屋顶支架)
|
||||
|
并网逆变器
|
1台4kW(DSG-4K-TG)
|
1台4.5kW(DSG-4.5K-TG)
|
1台5kW(DSG-5K-TG)
|
1台6kW(DSG-6K-TG)
|
|
|
交流配电箱
|
1台(用于交流端配电与电能计量)
|
||||
|
本地监控软件
|
1套(可实现本地监控)
|
||||
|
电力连接线缆
|
1套(根据客户实际情况确定)
|
||||
|
辅料
|
1套(根据客户实际情况确定)
|
||||
|
选配部分
|
GPRS数据采集器
|
1台(可实现远程监控)
|
|||
|
远程监控软件
|
1套(安卓、IOS或PC版可选)
|
||||
|
环境监测仪
|
1台(可监测环境五要素数据:风速、风向、太阳辐射量、环境温度、环境湿度)
|
||||
|
通讯连接线缆
|
1套(根据客户实际情况确定)
|
||||
|
系统性能指标
|
系统使用寿命
|
25年以上
|
|||
|
系统占地面积
|
≥33m2
|
≥49m2
|
≥49m2
|
≥59m2
|
|
|
系统日均发电量
|
8.12~20.79度
|
9.36~23.96度
|
10.92~28度
|
12.6~32.26度
|
|
|
系统日均节约标准煤量
|
2.842~7.276kg
|
3.276~8.386kg
|
3.822~9.8kg
|
4.41~11.291kg
|
|
|
系统日均节约二氧化碳量
|
6.27~16.05kg
|
7.23~18.5kg
|
8.43~21.616kg
|
9.73~24.9kg
|
|
备注:我国根据各地接受太阳总辐射量的多少,可划分为五类地区;我国日辐射量大致在2.5kWH/m2~6.4kWH/m2。根据安装地点的不同,系统日均发电量也不同。
系统原理图:
.jpg)

.jpg)











